Agent技术正以智能业务引擎之姿,重塑企业运营、消费者交互与公共治理的范式。其核心价值在于将大模型的认知能力转化为可执行、可闭环的业务动作,推动智能化落地从辅助工具升级为动力引擎。
Agent核心能力源于其“感知-决策-行动-优化”的自主循环架构。它以大语言模型为大脑,通过RAG融合实时与结构化数据,借助智能体编排和外部工具调用,从而在复杂环境中实现目标驱动的自主行动。与传统自动化工具相比,Agent本质差异在于具备动态规划与持续学习能力,可应对不确定性并完成长链条任务。例如,Agent可以主动优化供应链排产或个性化生成全域营销方案,而非仅执行预设流程。
2025年,多数企业已经开始落地Agent应用。这些应用表明,Agent已从效率提升工具演变为业务重构的关键力量。在供应链领域,它实现需求预测与库存调拨的实时联动;金融业依托其完成合规审查与风险预警的自动化闭环;智能座舱等交互场景则通过多模态融合实现自然意图理解。Agent更深层次的影响在于推动数据民主化与决策去中心化,基层员工可借助自然语言指令直接调用数据分析能力,城市治理模型能基于多智能体协同实现突发事件的自主调度与响应。
本报告以Agent驱动业务闭环为逻辑主线,通过企业运营智能、消费者交互创新、城市治理升级三大场景深度解构落地路径。后续章节将基于真实案例,揭示Agent如何通过嵌入工作流核心环节破解数据孤岛、响应滞后及知识沉淀难题。未来,Agent不仅是技术工具,更是生态协同的引擎,其价值在于持续重构业务,推动组织向高效、智能与韧性演进。
Agent的变革之力正深入企业运营的毛细血管,企业运营智能成为Agent落地的首片试验田。这并非偶然,企业运营过程中既有数据孤岛的切肤之痛,也有降本增效的迫切渴望。本章节,我们将深入探讨Agent如何在这场效率革命中,将割裂的数据转化为可感知、可优化的智能决策与行动。
在企业内部,Agent技术正通过整合内外部多源数据与优化动态决策机制,深刻变革运营模式。它有效解决了长期存在的数据孤岛、响应滞后及知识沉淀难题,推动企业运营全链路向智能化升级。其核心价值主要体现在四部分,实现数据无缝整合、依托模型的智能决策优化、促进知识的沉淀与复用,以及达成全链路效率的全面提升。最终,企业实现运营成本显著降低、业务持续稳定增长。

第一,在数据整合方面,Agent技术能够打破传统烟囱式的系统壁垒,实现内外部实时信源的无缝融合。它通过集成企业内部系统与外部环境数据,构建统一的全景视图,为决策提供全面支撑。
以某全球消费电子制造企业为例,该企业面临供应链数据分散在多个独立系统(ERP、WMS、TMS)以及外部供应商门户、物流跟踪平台中的挑战。通过部署供应链Agent,企业成功构建了端到端的供应链可视化平台。
该Agent系统首先通过API网关整合了企业内部的生产计划、库存数据和订单信息,同时接入了外部供应商的实时产能数据、物流公司的在途运输信息,以及公开的港口拥堵、天气预警等宏观环境数据。在数据融合层面,Agent利用知识图谱技术建立了统一的供应链数据模型,将来自300多家核心供应商、50多家物流服务商的异构数据进行标准化处理和数据关联。
这一数据整合实践带来了显著的业务价值。当某个零部件出现供应延迟风险时,Agent能够自动识别受影响的生产订单,并基于替代供应商库存、替代物料清单和物流路线等多维度数据,在30分钟内生成最优应对方案。例如,在一次东南亚台风事件中,系统提前预警了供应风险,并自动执行了供应商切换和物流路线调整指令,避免了数千万美元的潜在损失。
该案例的成功实施表明,Agent技术在企业运营智能中的数据整合能力不仅限于内部系统打通,更重要的是能够将外部环境因素纳入决策体系,形成真正的全景式运营监控。这种能力帮助企业在日益复杂的全球供应链环境中保持竞争优势,实现更精准的风险预警和更敏捷的响应机制。
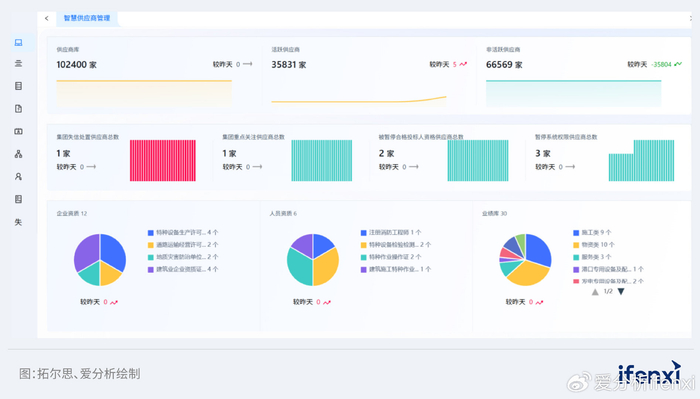
案例1: Agent驱动供应链革新,拓尔思助力央企供应商管理范式重构
某能源类大型央企,常年位于世界500强前列。该央企拥有煤炭、电力、化工、运输等全产业链业务,业务遍布全国31个省区市以及10多个国家和地区。在央国企深入AI应用的背景下,该央企传统静态管理模式已难以支撑高价值采购需求。本案例系统性解构Agent从需求分析到落地实践的过程,为央国企采购智能化转型提供案例参考。
01.央企供应商生命周期管理困局
该央企在供应商生命周期管理过程中面临系统性挑战。随着采购规模扩大及供应链复杂度提升,传统以人工审核、静态数据为主的管理模式难以支撑高价值、严标准的采购需求。特别是,供应商资质造假、绩效评估缺失、关联方监管盲区等问题频发,不仅导致采购效率低下,更可能引发工程延期或生产安全事故。这些挑战共同指向供应商生命周期管理流程中的动态性与精细化不足。
供应商生命周期管理分为准入、管理、退出三个环节,企业在每个环节都面临困局。

准入环节,存在两大核心痛点。首先是资质核验失准,央企对供应商的注册资本、行业认证等硬性资质依赖人工核验,但伪造证书、业绩造假等现象屡禁不止。其次是数据支撑薄弱,准入评审依赖的数据多为静态信息,比如营业执照扫描件等,缺乏司法涉诉等外部动态信息支撑。例如,某央企曾因供应商隐瞒重大债务纠纷,导致设备供应中断。两个痛点叠加,使高风险供应商流入概率上升。
供应商在库管理面临三重困局。第一,动态监管失效。供应商入库后缺乏持续跟踪机制,信息更新滞后于实际经营变化,形成'只进不出'的管理僵局。第二,关联方管控缺位,招标人、评审专家与外协单位的关联关系难以穿透,存在围标串标隐患。第三,绩效评估失真。传统SRM系统数据分析能力薄弱,无法实时捕捉质量缺陷、服务响应等关键指标。比如,若未及时发现供应商产能萎缩,将导致项目周期大幅延误。
在供应商淘汰退出环节,企业面临经验断层问题。当供应商因重大失信被清退时,企业缺乏系统性复盘能力。实际的供应商退出原因、风险特征等知识分散于各部门报告中,未沉淀为企业知识资产。例如,供应商虽然在企业集团层面被淘汰,但却依然在子公司中标,导致合作再现履约风险。这也暴露了退出环节与准入、管理环节的闭环断裂。
上述诸多问题的本质是供应商动态的、多维度的画像体系缺失。这也导致央企的三个能力薄弱。
首先是实时预警能力弱,工商变更、司法执行等风险信号滞后。其次是关联分析能力弱,供应商与专家、外协单位的利益链难以识别。最后是知识沉淀能力弱,历史案例经验无法反哺准入策略。这使央企在供应链风险管控中始终处于被动响应状态。
02.拓尔思助力央企打造供应商全息大脑
面对供应商全生命周期管理的系统性挑战,央企最终选择拓尔思作为智能化转型伙伴,核心在于其Agent产品能直击供应商画像缺失痛点。相较于传统方案,拓尔思通过多源数据融合、实时风险拦截、知识沉淀复用与智能决策引擎等多种能力,为央企打造了真正的供应商全息大脑。
拓尔思Agent最大的优势,在于打通内外部数据壁垒。其Agent平台可无缝集成央企内部的采购、供应商系统数据,并动态接入外部工商、司法、舆情等权威信源。例如在准入环节,系统自动关联供应商的行政处罚等隐性风险点,从源头降低供应链隐患。
针对管理环节的动态监控缺失,拓尔思拥有实时预警优势。比如,Agent可以实时监控供应商司法被执行等信号,预警响应速度缩短至分钟级。或者,当供应商出现断供风险时,即时提醒企业履约风险。
此外,拓尔思还具备知识沉淀复用的差异化优势。通过RAG,Agent将供应商退出案例、纠纷处理方案等碎片知识入库,形成可复用的风险知识。
最后,区别于传统SRM系统的固定规则引擎,拓尔思Agent具备智能决策优势。Agent可根据招标项目的特性,在海量供应商中进行精准匹配与排序。
03.供应商全生命周期管理Agent实践
拓尔思落地实施Agent项目过程中,深度结合该央企供应商全生命周期管理的核心诉求。通过驻场调研团队深入沟通与业务诊断,梳理出业务流程中的多项关键痛点。同时,将拓尔思自身在AI、大数据等领域的技术优势,嵌入其构建的Agent解决方案,将技术与业务进行深度融合。
技术实现上,拓尔思依托自研的拓天大模型和Agent平台为央企构建了供应商管理Agent。为保证回答的准确性,采用RAG增强机制,将国标招标法规、行业黑名单、工商司法舆情等内外部知识库向量化,有效规避大模型幻觉问题。为更好的与既有采购系统拉通,拓尔思通过MCP协议实现多系统指令协同,动态调度其他系统业务接口,精准分发工作任务。
为了让业务人员更加深入的参与Agent构建,拓尔思通过可视化流程引擎,使业务人员能拖拽生成资格审查、评标等工作流。同时,不同工作流Agent之间可以形成协同机制,以完成复杂的端到端流程。比如,数据Agent、风险评估Agent、报告Agent、决策建议Agent可以协同完成供应商动态风险监测工作。

实施过程中最突出的难点是数据孤岛突破与数据安全。该央企的供应商数据分散在多套独立系统中,且涉及敏感信息。拓尔思联合客户共同制定数据使用与共享制度与流程。通过ETL工具、数据接口等方式抽取信息,实现不同系统之间的数据整合与同步。同时,采用加密技术、访问控制与数据脱敏等手段,保证数据隐私。
为应对央企特有的知识沉淀与智能决策需求,方案还部署了智能辅助招标Agent。通过分析历史招标文件等非结构化文档,帮助业务人员筛选并推荐优质供应商。
04.Agent驱动招投标效率提升
项目实施后,该央企的供应商生命周期实现重大突破。通过Agent,央企构建了全景式供应商风险雷达。依托工商等外部数据源的实时监测,系统在投标阶段实时预警风险,风险响应速度从被动处置转向事前预警。同时,日常的供应商绩效考核,通过Agent实现高效自动化。Agent自行评估供应商表现,并实施对应的奖惩,提升了供应商管理的时效性。
通过智能辅助招标Agent,业务人员遴选优质供应商的寻源效率也得到大幅提升。面对供应商,Agent也可以提供AI助手智能解答问题,提升了供应商的满意度。
项目成功首先归因于,拓尔思的深度需求理解能力。针对该央企深入的调研结果,量身定制解决方案。其次是,良好的沟通协作带来高效的项目管理。通过建立定期沟通机制与及时汇报,拓尔思与央企相关部门密切配合,识别项目中的潜在风险,并合力解决。
本项目的成功实践证明,Agent在供应商全生命周期管理中巨大的价值。不仅使央企招投标效率提升,更沉淀了可复用的供应链知识资产。这种Agent落地路径,为央国企采购智能化树立了可扩展的实施范本。
Agent第二个价值体现在智能决策优化层面。依托模型与实时分析能力,Agent能够动态调整运营策略,增强企业应对市场变化的敏捷性。特别是基于实时数据流,Agent能够自主进行逻辑推理,动态识别高潜群体或预测风险,并自动匹配差异化策略。这种能力将决策周期从数天压缩至近实时,从而避免因人工响应滞后而错失市场机遇。
案例2: AI Agent激活千万级种草资产,悠易科技助联想AIPC双11 GMV超增25%
联想作为全球领先的PC厂商,最新财年营收高达4,985亿元,业务覆盖180多个国家和地区。AI浪潮下,联想率先布局AIPC战略,其产品整合专用NPU芯片与大模型本地化能力,实现会议纪要自动生成、多语言实时翻译等场景革新。
据IDC最新数据,联想2025年第二季度PC出货量1,700万台,以24.8%市占率排名第一。这其中,AIPC成为市占率增长的重要动力。
对联想而言,AIPC是打破同质化竞争的战略武器,而且AIPC用户的高净值特性使其成为品牌营销必争之地。因此,联想数字营销团队对于双11战役中AIPC的业绩十分看重。
01.3C行业双11红海竞争,联想AIPC面临四重挑战
每一年双11战场,3C行业都是一片红海。2024年,针对小红书等种草平台,参与投放的品牌数量与费用更是直线飙升。根据QuestMobile统计数据,2024年双11期间,3C等行业参与投放的品牌数量增长5.8%,投放费用猛增48.2%。
华为、小米等头部玩家通过动态创意优化和用户分层策略抢占用户心智,迫使联想必须突破传统营销模式。联想亟需在30天大促窗口期内构建“社媒种草-电商拔草”的闭环能力,否则将面临GMV增长失速与市场份额流失的双重危机。
但在双11营销期间,联想在人群圈选、营销策略设定、营销内容生产、效果监测等营销全流程面临挑战。

首先,人群圈选环节,联想需整合抖音、小红书、微信、微博、Bilibili等5大平台种草用户,从而实现用户人群统一纳管,并沉淀可复用的人群画像资产。
在落地过程中,联想面临数据断层挑战。用户在小红书等社媒行为碎片化分布,跨平台数据割裂导致高价值用户轨迹流失。而且,《个人信息保护法》对跨平台数据融合提出挑战,联想亟需在合规框架下整合人群画像资产。
其次,营销策略设定环节,联想需基于用户分群动态输出营销策略,以提升投放期间的A3/P转化率。在落地过程中,联想面临时效枷锁挑战。双11仅30天周期,如果使用人工策略,从测试到落地需数天时间,无法匹配时效要求。而且,人工策略有效性依赖后期GMV反推,无法实时调优策略。
第三,营销内容生产环节,联想需面对不同种草平台、不同用户,生成粉尘化创意素材。在落地过程中,联想面临内容产能瓶颈。人工生产创意以及内容素材,生产效率按天计算,制作成本高且无法满足粉尘化生产要求的数量级。而且,同一内容在不同平台效果差异显著,人工难以捕捉到平台偏好,导致内容创意效果大打折扣。
第四,效果监测环节,联想需实时追踪种草-转化全链路,动态分配预算至高效渠道,确保GMV增长。在落地过程中,联想依然面临数据断层挑战。用户的社媒行为与购买行为在跨平台过程中发生断裂,导致用户画像与用户购买归因失灵,大量种草预算沦为流量黑洞。而且,人工调整不同渠道预算滞后时间长,导致高转化渠道错失流量红利。
面对以上挑战,联想数字营销团队在AIPC双11项目中选择悠易科技作为核心合作伙伴。联想最为看重的是,悠易科技三位一体的能力矩阵精准匹配项目攻坚需求。
在数据方面,悠易的营销Agent矩阵凭借合规框架下的跨域数据融合引擎,成功打通小红书等社媒平台种草行为数据与京东数坊等电商交易数据,构建全域用户轨迹视图,破解了联想因用户行为碎片化导致的跨平台高价值用户轨迹流失难题。
在策略方面,悠易的XGBoost预测模型与K-means用户分群技术实现竞品浏览者、大促敏感人群等高潜群体的精准识别,并动态匹配差异化运营策略,直接驱动A3/P转化率提升。
在执行方面,悠易内容Agent工具突破双11短周期瓶颈,实现分钟级生成适配知乎、爱奇艺等平台的粉尘化创意,为30天大促窗口赢得关键战机。
这种'数据可融、策略可精、执行可速'的能力三角,正是联想选择悠易的核心原因。
02.Agent矩阵驱动的全链路闭环解决方案
悠易科技为联想构建了洞察、策略、创意、运营等四阶营销Agent协同体系,直击数据孤岛、策略迟滞、产能瓶颈、归因缺失四大痛点。通过营销Agent矩阵,在合规框架下整合社媒与电商异构数据,实现“种草-拔草”实时反馈闭环。
数据洞察:跨平台用户资产沉淀
针对人群圈选环节,悠易科技为联想部署洞察Agent深度挖掘历史数据,构建全域社交数据中枢。在数据层面,聚合抖音、小红书等5大平台用户种草行为,建立千万级种草用户资产库。在分析层面,通过聚类算法锁定25-29岁、月入5-10K人群为核心目标,识别其高频使用种草平台的特征。在合规层面,采用数据脱敏与加密技术处理敏感数据,满足《个人信息保护法》要求。
策略构建:科学分层与动态决策
针对营销策略设定环节,悠易科技通过策略Agent,为联想实现用户分层动态运营。在分群机制层面,将用户划分为潜在、一般、活跃、核心等四类。在策略设定层面,通过实时监测用户社媒动作,动态调整策略。同时,为提高策略有效性,设置AI组(策略Agent驱动)VS非AI组(人工策略驱动),量化转化率差异。最终,AI组转化率较非AI组高43%,决策时效从7天压缩至实时,A3/P转化率提升45%。

创意输出:粉尘化AIGC革命
针对营销内容生产环节,悠易科技通过内容Agent实现创意生产变革。一方面,通过历史积累的素材形成高转化模板,模板样式锚定“广告标语+主推品+关键参数+利益点+CTA”的格式。另一方面,基于多模态大模型和NLP语义分析,实现内容针对平台的定制化。同一个创意,针对平台特质实时生成适配内容,比如知乎生成长文、B站生成弹幕梗等。而且,内容Agent基于效果可以自动淘汰低于基准值的素材,并生成新的素材进行替换。
投放盯盘:实时调控闭环
针对效果监测环节,悠易科技通过运营Agent为联想建立全渠道智能调控中枢。该调控中枢,能够量化种草环节对于最终成交的贡献率,并且针对高转化渠道实时追加投放预算、低效渠道自动降权。同时,在投放过程中,将策略生效的用户行为沉淀为用户资产,为后续其他营销提供复用机会。
03.联想AIPC双11战绩卓越,GMV与效率双重突破
在悠易科技营销Agent矩阵加持下,联想数字营销团队主导的AIPC双11战役取得超预期增长,在GMV、产能效率等层面全面突破行业基准。
GMV维度,整体销售额同比增长25%,超过原定的20%增长目标。社媒追投人群贡献率高,验证“种草-拔草”闭环价值。产能效率维度,AI创意生产效率提升10倍、点击率提升36%、创意成本降低52%。这一成绩使联想在3C流量红海中实现份额突围。
除了战绩卓越,联想还通过此项目构建了可复用的数据基建。通过沉淀的千万级社交种草用户资产,赋能多项目策略生成效率提升60%,为公司长效增长提供动力。

该项目取得成功,证明了Agent驱动的品效协同增长范式。首先,通过洞察、策略、内容、运营四个Agent协同,打破了企业内部烟囱式协作的壁垒。其次,通过“种草-转化”归因模型,终结品牌商流量黑洞魔咒。最后,品牌商通过GMV增长沉淀了可复用数据资产,为3C行业提供了从交易增长到数字基建的转型路径。可以想见,AI Agent未来将成为品牌的实时商业决策大脑。
案例3: 上海银行联合数势科技打造智能问数平台,以“大模型+Agent”技术驱动金融数据民主化变革
在数字化浪潮席卷金融业的当下,上海银行以“精品银行” 为战略愿景,围绕高质量可持续发展目标,将数字化作为创新驱动、提升能级的核心力量,加快转型发展,努力实现新的质变。作为国内首家通过DCMM(数据管理能力成熟度)四级认证的城市商业银行,上海银行近期率先落地行业级数据智能创新项目——'智能问数平台'。该项目依托数势科技领先的SwiftAgent智能体技术架构与DeepSeek大模型底座,实现了全行数据服务模式的革命性升级,标志着金融业数据民主化进程取得关键突破,为银行业数字化转型提供了可借鉴的实践样本。
01.标杆银行直面行业痛点,破局数据应用瓶颈
上海银行在推进数字化转型的过程中,虽已实现从数据治理到数据资产化的跨越,但在加强经营数据与业务场景融合的过程中,仍面临着三大核心挑战,亟需通过创新方案破局。
转型中的核心痛点
数据民主化不足:一方面重点业务数据模型和经营指标建设仍采用科技开发模式,建设与维护成本高,也难以快速响应业务需求;另一方面,业务数据自服务依赖传统BI工具,技术使用门槛相对较高,部分业务人员依赖BP团队提供指导,响应周期长。
数据分析效率瓶颈:传统数据分析工作需要业务人员具备丰富业务经验,分析工作较耗时,人工报告制作成本也高。例如对某类业务余额下降原因进行分析,需要业务人员获取历史业务明细数据,从机构、产品、客户等多角度进行归因分析。
指标与智能应用衔接不畅:构建业务指标和应用AI大模型能力两个过程相互独立,导致加工链路长,需要实现从数据开发到智能分析的全链路闭环。
项目核心目标
基于上述痛点,上海银行明确了智能问数平台的建设目标:构建全行级数据民主化体系,实现“数据普惠 + 智能跃迁” 双轮驱动。具体包括三方面:
推动数据民主化,打破技术实现与业务应用壁垒,让业务人员通过自然语言交互自主完成数据分析,高效形成商业洞察;
实现效率革命,改变传统用数与分析模式,实现“智慧用数”,通过低代码的指标配置、低门槛的问数平台,赋能技术和业务部门高效完成指标加工和使用,分析数据效率对比传统BI分析效率提升50%+,显著压缩报告生成时间;
保障战略连续性,将全行经营指标指标体系与AI分析能力有机融合,形成“指标开发-指标管理-智能应用”一体化生态。
02.SwiftAgent赋能企业数字化升级,重构数据分析新范式
上海银行智能问数平台,以数势科技智能分析平台SwiftAgent为核心,能够有效支持非技术人员通过简单的问答方式,快速获取关键数据指标和深度洞察。平台核心应用了RAG技术和AI Agent技术,确保用户能够以自然语言与系统进行互动,轻松获取所需信息。此外,平台还全面集成了DeepSeek能力,能够智能化、透明化地解读复杂数据,自动生成详尽的智能报告,并提供切实可行的决策建议。
平台核心架构与技术支撑
智能问数平台以“引擎层 + 应用层 + 数据层” 为核心架构,整合了多项前沿技术:
引擎层:包含数据引擎与智能引擎,支持多源异构数据集成,通过Universal Semantic Generation 实现数据语义统一,并依托 LLM 大模型(兼容 DeepSeek72B 蒸馏模型)与数势自研垂直小模型,构建一体化智能分析能力;
应用层:提供智能问数、预警归因、报告生成等应用,通过Agent Orchestration 实现用户意图识别与复杂任务拆解,搭配计算加速技术提升响应效率;
数据层:兼容存算一体、存算分离、存算外置三种方案,整合指标平台、标签平台与知识库,为分析提供全面数据支撑。

平台的核心技术亮点尤为突出
基座大模型:全面适配DeepSeek72B蒸馏模型,提供深度洞察和决策支持。
Agent智能体技术:用户输入查询请求后,经过意图识别模型判断是否为分析任务,若是,则进入复杂/简单任务判断。复杂任务需要经过规划器进行子任务的拆解,保证任务的顺利执行,简单任务则直接调用相应的技能模块,进行参数的解析和后续执行。
语义增强技术:基于数势科技自研的语义增强引擎,可以增强大模型对口语的理解能力,将用户的表达对齐到数据库里指标或维度,并以槽填充的方式形成标准化的API接口,最后提交给计算引擎去执行任务。
相对于NL2SQL直接从自然语言生成SQL的方式,该方式生成中文指标和维度信息,再将生成的信息填充到标准API查询对应的槽位上。最后通过API在后台翻译成查询逻辑并提交执行,这样可以对整个链路进行拆分,将大模型的不确定性和幻觉效应降到最低。
技术引擎加速技术:数据查询采用数势科技自研的HME引擎,基于Doris引擎,针对指标进行预定义和预先加工,实现自动初始化处理,用户无感知。对比传统的SQL查询速度,提升5-20倍,实现亚秒级查询体验。
多轮会话和记忆召回:针对用户的会话记忆和知识记忆进行存储和召回设计,实现长短时记忆的科学索引,并且针对结构化数据和非结构化数据做多级缓存机制的设计。
场景化应用落地
上海银行智能问数平台前期重点聚焦对公业务、零售业务两大业务场景。通过Agent架构、增加指标、维度关联反问机制、数据加速引擎并配以DeepSeek大模型,帮助业务人员实现数据指标快速查询、自动归因分析、可视化报告自动生成。同时,数势科技平台还支持快速、便捷地定义业务模型和指标,使智能问数平台具备自助经营分析、数据深度洞察和决策支持能力;可自动生成可视化报告,嵌入掌上行管理平台(上海银行管理驾驶舱),支持业务人员获得更加前瞻、专业的决策依据,从而迅速应对市场的变化与挑战。

03.数据普惠落地,战略价值凸显
上海银行正持续推进“智能问数平台”的建设与技术优化迭代,该平台作为银行数智化转型的重要一环,旨在打造高效便捷的数据服务体验,预期将在多个维度带来显著提升。
在平台目标效果方面,“智能问数平台”致力于:
大幅提升数据民主化水平:项目将夯实数据资产化基础,实现业务人员自主用数率从当前的35%跃升至80%。
显著提高用数效率:将业务响应时间缩短30%,数据分析效率提升50%。
在战略发展层面,“智能问数平台”将被纳入上海银行整体数智化蓝图,联通行内“掌上行”经营管理决策指挥系统,将AI能力嵌入决策分析核心流程,探索AI赋能经营管理的有效路径。同时,此平台还将在完善数据自服务及智能化支撑能力,赋能更多员工“看数、懂数、用数。
成功要素:战略、技术与场景的深度融合
上海银行智能问数平台的成功,源于多维度的精准布局,其经验可为行业提供重要借鉴:
精准战略匹配:深度契合上海银行的“数据民主化”和“智能跃迁”战略,通过“数据普惠+智能跃迁”双轮驱动解决关键痛点。
技术创新落地:利用RAG、AI Agent及自研语义增强引擎,实现自然语言交互,降低业务人员的数据使用门槛。自研HME加速引擎实现亚秒级查询。采用NL2Semantics技术,消除大模型幻觉,确保查询准确性。
聚焦场景价值:优先攻克对公和零售核心场景,快速交付指标查询、自动归因与报告生成,大幅缩短响应时间。
整合能力:将平台能力嵌入“掌上行”管理驾驶舱,实现AI与决策流程的融合,保障战略连续性。
上海银行智能问数平台的建设,不仅是技术层面的创新,更是“数据普惠” 理念的实践 —— 通过降低数据使用门槛,让每个业务人员都能深度使用数据,真正释放数据资产的价值。
从行业视角看,该项目为城商行数字化转型提供了可复制的路径:以业务痛点为导向,通过“技术创新 + 场景落地 + 生态整合”,实现从数据治理到数据赋能的跨越。
未来,随着平台的持续迭代,上海银行有望在数据民主化与智能应用领域进一步突破,为“精品银行” 战略的实现注入更强的数智动力。
第三,在知识沉淀与复用方面,Agent也发挥着关键作用,它将散落于业务流程中的隐性经验转化为可传承、可迭代的结构化知识资产。通过构建企业专属的知识库并结合RAG等技术,Agent能够支持持续学习与闭环优化。例如,企业在客服、研发等场景中与Agent的交互数据和行为轨迹,可以被记录、分析并反哺优化其工作方式,使个体经验转化为组织的共同财富,形成持续进化的智能基础。
最终,Agent技术带来的价值体现在运营全链路效率的全面提升上。它覆盖了从数据采集、分析、决策到执行的完整闭环,实现了对业务流程的端到端优化。这不仅降低了人力成本,更驱动了业务增长。工业AI Agent在柔性制造中实时优化生产计划和调度,以及电商Agent自动完成竞品价格监控与报告生成等案例,都体现了其在降本增效方面的巨大潜力,将员工从重复性劳动中解放出来,聚焦于更高价值的创新工作。
案例4: 破解存量市场运营难题,长安汽车用Agent重构线索价值链
01.存量竞争下的精益化运营突围
在中国乘用车市场从增量扩张转向存量竞争的宏观背景下,行业整体增速放缓,获客成本持续攀升,推动车企营销策略从粗放式获客向精益化运营转变。作为中国四大汽车集团之一的长安汽车,直面这一市场结构性变化,其核心挑战在于如何最大化每一条销售线索的价值与转化效率。
传统的销售线索管理模式高度依赖人工外呼清洗,在线索量巨大且质量参差不齐的情况下,不仅效率低下,更因无法精准识别用户购车意向而导致高潜力客户流失与资源错配,难以适应新的竞争环境。这种现状促使长安汽车必须对从线索流入到成交转化的端到端业务流程进行深度变革,而 Agent 被视为实现这一变革的关键驱动力。
具体而言,长安汽车线索管理流程包含清洗、评级、下发、培育、复用等环节。在线索清洗环节,长安汽车需要自动、准确地判断用户是否有真实购车意愿,并补全其基本信息与偏好。在评级环节,则需要根据交互内容对线索价值进行精准分层。而在下发环节,则要求能根据评级结果自动执行差异化策略。在培育环节,需要能进行个性化、自动化培育,实现基于企微社群孵化和 APP 培育池的分层运营。在复用环节,需要建立线索生命周期管理机制,实现战败线索的智能复筛与激活。

以上需求依靠单一算法模型难以满足,它要求一个能够理解复杂意图、进行多轮交互并能做出决策的 Agent 来串联整个线索管理流程。长期而言,长安汽车目标在于构建一套高效精准的线索清洗创新运营体系,从而将人力从重复性劳动中解放出来,聚焦于高价值的客户沟通。
02.Agent 架构与场景洞察的双重契合,长安汽车选择深演智能的核心原因
长安汽车在明确了其线索管理流程亟需端到端变革后,对服务商的选择标准也随之变得极为清晰。深演智能最终脱颖而出,关键在于其提出的 Hybrid AI 技术架构。这与长安汽车对复杂业务场景中精度与泛化能力兼备的要求高度契合。
该架构的核心在于大模型与小模型的协同。一方面,利用大模型的强大泛化能力处理意图识别、多轮对话交互和话术生成等非标任务,以应对客户千变万化的自然语言表述。另一方面,则依赖为线索评分、到店预测、客户终身价值预测等特定业务目标专门优化的小模型,来保障核心业务决策的精准、稳定与可解释性。这种大小模型的协同配合,确保了 Agent 既具备应对未知对话场景的灵活性,又能像行业专家一样做出可靠的业务判断,满足了长安汽车对效果确定性的根本要求。
除了 Hybrid AI 技术架构的先进性,长安汽车更为看重的是深演智能将技术转化为业务价值的端到端落地能力。Agent 项目的成功不仅依赖于一个强大的 AI 内核,更取决于其能否无缝嵌入并重塑现有的线索运营全流程。
针对此,深演智能提供的不仅仅是一个技术平台,而是一套覆盖从话术设计、知识库构建,到运营 SOP 制定、数据看板监控的完整交付与持续运营体系。这意味着深演智能的 Agent 被设计为一个能够驱动业务流程变革的引擎,它能够承接海量线索并进行智能初筛,实现基于评级的自动分流与下发,并建立战败线索的自动激活机制,从而真正实现从单点效率提升到全链路价值挖掘的跨越。
深演智能之所以可以提供端到端解决方案,其根基在于对汽车行业营销场景的深刻洞察与理解。长安汽车需要的合作伙伴,必须在汽车行业线索运营有深度的经验、历练和积累,例如流量渠道的运营优化、DCC 产品和运营的结合、经销商网络的管理逻辑,以及战败线索背后的复杂原因。
将技术与场景相结合,深演智能带来的是一种以数据驱动和持续迭代为核心的运营新模式。其方案强调通过 PDCA 闭环与数据迭代,实现策略的持续优化。例如,通过外呼效果分析、战败线索二次激活数据以及基于后链路成交数据的回归分析,不断反哺和优化 Agent 的话术与模型。这也契合了长安汽车构建精益化运营体系的长期目标。
03.Agent 构建线索管理全流程运营体系
基于对长安汽车痛点与深演智能能力的双重认可,双方共同设定了以 Agent重构线索运营流程的实施方案,其核心落地路径如下。
方案整体架构划分为四层。最底层是融合了大模型与小模型的 Hybird AI 技术底座。其上则是系统平台层,包含承载人机交互的AI智能外呼系统、知识库平台和数据看板。业务流程层,定义了 Agent 驱动的自动化运营流程。最终,在运营机制层,通过 PDCA 闭环、数据迭代与人机协同,实现整个系统的持续优化。这一架构确保了 Agent 不仅是执行单一任务的工具,更是串联并驱动整个业务流智能运转的中枢神经。

在线索清洗环节,深演智能部署的 AI 外呼直接回应了长安汽车对提升线索清洗效率与准确性的迫切需求。传统人工清洗仅能验证联系方式有效性,而 Agent 则通过多轮对话,主动探询用户的真实购车意向、偏好车型、购车预算及时间周期等深度信息。
在此过程中,大模型提供了强大的语义理解与流畅的对话生成能力,以应对用户多样化的表达方式,并结合方言识别功能扩大服务范围。同时,通过双轨录音和实时转人工机制,确保了高价值交互机会的零流失。这一环节的落地,将线索清洗从耗时耗力的人工劳动中解放出来,实现了 24 小时在线的标准化、高质量初步触达,为后续环节奠定了坚实的数据基础。
完成初步交互后,进入线索评级与下发环节,这是体现大小模型协同的关键节点。大模型首先对对话内容进行深度语义分析,理解用户的潜在需求和情绪倾向。随后,专门为业务场景优化的小模型对线索的转化概率和潜在价值进行量化评分。最终,Agent 根据评分结果将线索自动划分为高、中、低或无意向等级,并触发相应的自动化工作流。高意向线索立即下发至对应区域的门店销售顾问,中意向线索则自动流入企微培育池。
为了最大化线索的全生命周期价值,深演智能方案还设计了自动化培育与战败激活机制,实现了对线索的自动化运营。在培育阶段,Agent 通过社群或一对一交互,向用户自动推送个性化的车型详解、优惠信息、试驾邀约等内容,进行长期低成本的孵化。对于低意向及战败线索,系统会定期对这批线索进行自动复筛,利用其持续学习能力,探测用户购车意向的可能变化。一旦发现新的意向信号,线索将被重新激活并纳入相应级别的运营流程。这种贯穿始终的运营模式,彻底改变了传统线索管理一次性消耗的弊端,将线索真正视为可持续挖掘的数字化资产。
支撑上述所有环节高效协同运作的,是深演智能方案内置的数据驱动闭环与人机协同运营模式。整个系统基于对线索下发率、到店率、成交率等多维度数据的实时监控与分析,不断反哺和优化 Agent 对话策略、评级模型与运营动作。更重要的是,方案明确了 AI 与人工的职责边界,构建了高效的协同机制。Agent 承担了海量、标准化、初步的线索处理工作,而人工销售顾问则被赋能去聚焦于那些需要深度沟通、情感互动和复杂谈判的高价值环节。
04.从成本中心到价值引擎,人机协同释放业务价值
深演智能 Agent 解决方案在长安汽车的成功落地,带来了切实可量化的业务价值。
在成本优化方面,Agent 实现了对标准化、重复性人工劳动的有效替代。部署后,长安汽车人效实现了翻倍,同时显著降低了在无效线索跟进上的时间和电话等隐形成本。
在效率提升层面,基于 Agent 的 7x24 小时自动化工作能力,实现了实时线索清洗的时效,完成了对海量线索的即时响应和自动化初筛,使销售顾问能够聚焦于高价值客户,人均有效跟进量显著提升。
更重要的是,在增收与资产盘活方面,通过精准的意向识别和分层运营,高意向线索的到店率与试驾率提升超过 20%,整体成交率明显提升;同时,基于Agent 的持续追踪与自动复筛能力,成功激活了历史沉淀的大量战败线索,实现了线索全生命周期价值的深度挖掘,避免了商机流失。
本项目的成功,首要归因于始终坚持以业务痛点为原点,以端到端流程重构为路径的指导思想。所有的技术方案,从 AI 外呼清洗到智能评级下发,再到战败线索激活,都紧密围绕提升线索转化率、降低运营成本这一核心目标展开。这种以价值为导向的思维,确保了 Agent 的应用始终与业务目标同频共振,避免陷入技术脱离场景的陷阱。其成功实践表明,Agent 的价值并非体现在单一环节的效率提升,而在于其作为核心引擎,系统性重构并串联起了从线索入口到价值再生的完整业务闭环。
综上所述,长安汽车与深演智能的合作,成功验证了一个可复用的数字化智能化转型公式:真实的业务痛点与明确的战略目标,叠加 Hybrid AI 技术架构提供的强大智能引擎,再叠加覆盖全链路的业务流程重构,最终通过有效的人机协同和数据闭环实现业务价值的规模化释放。

这一案例的精髓在于,它清晰地表明 AI Agent 的终极价值并非替代人类,而是作为赋能者,将人类从重复性劳动中解放,聚焦于更具创造性的高价值工作。同时,该实践也昭示着,Agent 正在从降本增效的工具演进为重构商业模式的核心资产,为存量时代的营销变革提供了确定性的路径。
Agent的应用场景远不止于优化企业后台运营。在消费者交互领域,Agent正通过情感计算与多模态交互技术,突破传统响应延迟与标准化体验的瓶颈,为用户带来前所未有的自然、流畅且富有共情力的个性化服务,重新定义人机关系的边界。
情感陪伴是Agent实现深度交互的核心。通过集成声纹识别、情绪感知与智能打断技术,Agent能精准捕捉用户语音中的细微情感波动,并模拟人类对话的自然节奏。
例如,在心理健康支持场景中,Agent可以动态分析用户的语调、语速变化,判断其情绪状态是焦虑还是低落,从而采用不同的安抚策略;在儿童教育场景,它能识别孩子的兴奋点与困惑时刻,适时给予鼓励或耐心解释,成为有温度的学习伙伴。
案例5: Agent赋能情感陪伴,网易云信助力千知精灵打造儿童成长新范式
杭州千悟智能由浙江大学教授、阿里资深产品专家及海归 AI 技术专家联合创立,是一家深耕儿童 AI 智能硬件领域的科技创新企业。
目前,该公司聚焦 3-12 岁儿童成长黄金期需求,融合 “教育 × 科技 × 陪伴” 场景,正式对外研发推出了随身 AI 成长伙伴 ——“千知精灵”。
该产品深度整合情感计算与 AI 大模型技术,针对儿童大脑、语言、情绪高速发育阶段的沟通陪伴需求,提供个性化学习引导、安全守护与创造力启发的综合解决方案。
01.需求洞察:儿童情感陪伴的技术突破
由于 3-12 岁正是儿童开始建立对自我、他人和世界的基本认知,是性格塑造的“关键期”,同时也是兴趣与创造力激发、行为习惯养成的黄金期。
由此带来的 Agent 需求,既需要满足学习的探索欲,同时需要满足儿童成长过程中的陪伴需求。所以相对的情感化的对话交互系统、个性化的陪伴记忆机制以及伙伴关系演进能力就成为了此类产品的三大难点。

3 岁开始,儿童进入语言爆发期,对于倾诉和互动的诉求强烈,千知精灵双向的情绪感知与表达能力就显得尤为重要,它既要能准确识别儿童输入语音的情绪状态,又要能输出带有相应情感色彩的语音回应。特别是当孩子情绪低落时,系统需要感知到这种变化并给予温暖的安慰。
互动之余,个性化记忆是实现专属陪伴体验的关键。它要求千知精灵内嵌的 Agent 具备出色的记忆能力,并通过高效的检索优化实现精准的记忆召回。在实际应用中,当孩子再次提到喜欢的卡通人物时,系统应该能够回忆起之前的对话内容,实现连贯的个性化交流。
关系演进,是千知精灵为了确保长期陪伴价值的重要需求。随着与孩子互动时间的增长,Agent需要能够感知关系的变化并相应调整输出内容。这要求Agent将不同的关系模式定义为不同类型的提示词,并配套相应的输出变化。最终目标是让千知精灵与儿童的关系能够自然地从初识阶段发展到朋友阶段,最终建立起亲密的陪伴关系。
针对上述三大需求,千知精灵选择网易云信作为合作伙伴,主要看重其在Agent领域的三大核心优势。
1. 网易云信智能体平台具备先进的长期记忆模块,能够对儿童的情绪波动与互动情况进行持续记录与追踪,逐步构建完整的儿童情绪与行为档案库。这一功能使得千知精灵能够深入挖掘情绪变化的规律与潜在成因,为家长提供有针对性的关注建议,同时支持基于历史聊天内容的连贯对话,完美契合千知精灵对个性化陪伴体验的需求。
2. 网易云信在声纹技术方面的卓越表现也是重要考量因素。其声纹能力能够根据使用者的年龄段,自动生成符合儿童认知水平的内容与表达,极大地提升了情感交互的精准度和适龄性。
3. 网易云信智能体平台通过灵活的配置系统,支持情绪识别、声纹识别、环境变量等多个配置要素的高效整合,为千知精灵提供了高度可定制的解决方案。这种模块化的设计理念使得产品能够快速适应不同场景需求,为项目的顺利实施提供了坚实的技术保障。
02.技术融合:Agent驱动的综合解决方案

在实际落地过程中,杭州千悟智能与网易云信优势互补,共同研发打造千知精灵。网易云信为此构建了完整的一站式AI对话解决方案。该方案不仅解决了Agent拟人化情感交互的问题,更实现了低功耗硬件环境下的高效运行,为儿童智能硬件领域树立了新的技术标杆。

在情感对话交互方面,网易云信提供了全链路情绪识别与输出解决方案。该方案通过情绪感知模型对大模型的输入输出文本进行情绪判断,实现情绪感知与输出的闭环管理。结合SER语音情绪识别技术,系统能够对语音的声学特征进行深度分析,准确捕捉儿童的情绪状态。同时,TTS语音播报能力支持情绪标签输入,通过精细化的语料训练实现更具表现力的情绪输出。这套全链路情绪系统确保了AI交互的情感真实性和表现力,为儿童带来更自然的情感陪伴体验。
针对个性化记忆需求,网易云信研发了创新的记忆系统解决方案。该系统能够将交互内容沉淀为短、中、长期记忆数据,并且能够实现精准召回。同时,针对儿童感兴趣的动植物、人物关系、校园活动等场景进行重点记忆定制,通过针对性的剧本管理强化这些高频场景的记忆训练。
在关系演进方面,网易云信设计了亲密度系统和动态提示词更新机制。亲密度系统通过对话的时间、频次、行为等多种条件判断,实现千知精灵的动态养成逻辑。动态提示词更新机制则根据关系发展阶段调整输出内容。
03.攻坚落地:低功耗的实战突破
尽管方案设计完善,实际落地过程中仍需要克服硬件限制等诸多挑战。以下是项目推进中的关键难点及突破路径。
难点一:低功耗场景下的高通话质量要求,在590mAh电池容量的限制下,需要实现长时间的对话陪伴。网易云信通过提升算法效率并将部分算法在云端实现来解决这一难题,具体包括优化音频采集与播放、编解码处理以及降噪、回声消除等音频处理算法,显著降低了本地功耗。
难点二:家长端配套体系建设。特别是设备无SIM卡情况下,通过网络进行电话呼叫的技术挑战。在此项目中,网易云信实现了无SIM卡设备的语音通话功能,确保家长与孩子之间的通讯畅通。这些解决方案有效保障了项目的顺利落地和稳定运行。

04.价值呈现:从技术能力到行业标杆的蜕变
千知精灵目前已成功在各大电商平台上线,为儿童群体提供教育与陪伴的双重价值。这也标志着网易云信智能体平台在儿童教育领域的成功落地应用。
在情感交互体验方面,千知精灵实现了显著的拟人化突破。通过AI降噪和智能打断技术,语音识别准确率从35%大幅提升至95%,同时使AI意外中断率减少85%。借助RTC抗丢包传输策略,端到端响应延迟最低至650ms,可抵抗80%的网络丢包,极大提升了交互的流畅性和实时性。这些技术创新不仅保障了响应即时性,更让AI对话交互更加符合人类自然交流习惯,创造出更具共情力的智能交互体验。
该案例不仅为儿童智能硬件行业树立了新的技术标杆,更展现了Agent在情感陪伴领域的巨大潜力,为未来相关产品的研发提供了宝贵的实践经验和成功范式。
语音交互的突破使得Agent从执行指令的工具转变为主动沟通的伙伴。借助多模态大模型技术,交互不再局限于单一的文字或指令,而是融合视觉、语音、文本等多种信息源,实现所见即所得的沉浸式体验。例如,孩子指读绘本时,系统能实时识别图片并生成互动故事;用户可以通过拍摄食材等物品的方式进行提问,Agent能结合图像与语音请求提供详尽解答。
Agent实时适配能力确保了个性化体验的动态优化。Agent能基于上下文即时调整交互策略,例如在对话中检测到用户注意力分散时,自动切换内容表达方式;或根据历史偏好推荐符合当下情绪的内容。车企、手机厂都在智能交互层面花了大量精力,将实时适配能力嵌入智能座舱与移动设备。车载Agent可根据乘客实时情绪调节氛围灯与音乐;手机助手则能通过视频通话识别药盒信息,为老人提供用药指导。
从实际应用场景看,Agent的价值在教育、健康、娱乐等消费者交互领域充分显现。教育领域,自适应学习平台通过分析学生行为数据实时调整教学内容,提升学习效率;健康领域,陪伴机器人能感知老年人情绪变化,提供情感支持;娱乐场景中,虚拟角色可依据用户实时反馈调整叙事节奏。这些应用不仅提升了服务效率,更通过情感联结增强了用户粘性。未来,随着多模态融合与情感计算技术的深化,Agent将更自然地融入日常生活,成为兼具“高智商”与“高情商”的日常伙伴,最终推动人机交互从功能满足迈向情感共鸣的新阶段。
案例6: AI陪伴硬件企业必看:声网如何助力Robopoet打造下一代AI陪伴硬件
随着AIGC(生成式人工智能)技术的兴起,AI硬件市场迎来了前所未有的发展机遇。AI硬件通过实时陪伴、沉浸式故事体验和动态剧情,开辟了全新的人机互动体验。然而,当前许多AI硬件的语音交互体验不尽如人意。传统的基于WebSocket等技术的语音交互方案已难以跟上AIGC的快速发展,导致AI语音交互体验欠佳。要实现流畅、自然的AI语音交互体验,面临着诸多技术挑战,例如复杂环境下的噪声干扰、地下车库等弱信号环境下的通信问题,以及智能打断功能的实现等。
对于AI硬件企业而言,自行解决这些问题不仅成本高昂,而且耗时较长,在瞬息万变的AI市场中难以快速响应市场需求。因此,企业更应专注于自身业务逻辑与核心技术的打磨,而将底层技术难题交由专业的供应商解决。
在此背景下,上海珞博智能科技有限公司(以下简称“Robopoet”)通过与声网的合作,成功攻克了这些技术难题,为市场带来了一款具有卓越交互体验的AI硬件Fuzzoo。这一案例生动展示了AI硬件企业如何通过与技术供应商合作,实现产品的快速迭代与市场投放,为行业提供了宝贵经验。
01.Robopoet为打造卓越交互体验,面临语音交互多项技术挑战,亟需合作加速产品上线
Robopoet成立于2024年1月,专注于开发AI陪伴机器人。公司首款产品为AI陪伴宠物Fuzzoo,主要面向女性群体,旨在通过创新技术革新情感陪伴体验。Fuzzoo搭载了Robopoet独创的多模态情感模型(MEM),能够倾听、感知并抚慰用户情绪,同时具备养成属性,为用户提供实时个性化的陪伴服务。
然而,在AI玩具领域,传统硬件产品在语音交互方面普遍采用非实时技术方案。这导致用户在与AI玩具进行语音对话时,常常会感受到明显的延迟,极大地降低了交互的流畅性。此外,当对话环境中存在背景噪音干扰时,AI玩具对指令的识别准确率也会大幅下降,使得用户在交互过程中感受到一种“机械式”的应答体验。
为了打造卓越的互动体验,Robopoet对Fuzzoo提出了以下关键需求:
1. 交互反馈的即时性:Fuzzoo需要能够迅速响应用户的指令和提问,提供流畅、无缝的交互体验,避免因延迟而让用户感到等待。
2. 嘈杂环境下的语音识别能力:即使在嘈杂的环境中,例如在地铁站、商场或聚会场景中,Fuzzoo也必须能够清晰地识别用户的语音指令,避免将背景噪音误判为有效输入,确保交互的准确性。
3. 低带宽环境下的通信能力:在户外或网络信号较弱的场景下,例如地下停车场,Fuzzoo需要能够在有限的带宽条件下,将用户的语音信息高效、准确地传输至后端大模型,确保大模型能够清晰地解析用户的意图。
4. 语音识别的精准性:当用户在说话时,周围可能存在其他人的交谈声,Fuzzoo需要具备精准的语音识别能力,能够准确区分主讲人的语音,避免将其他人的声音误判为主讲人的指令。
5. 支持打断功能:在交互过程中,用户可能需要随时打断Fuzzoo的回应,Fuzzoo需要支持这种灵活的交互方式,而不仅仅是按照固定的问答顺序进行交流。
鉴于自身解决这些问题将面临高投入和长周期的挑战,而Robopoet希望Fuzzoo能够尽快上线,因此他们决定与专业的技术供应商合作,共同攻克这些技术难题,以实现产品的快速迭代和市场投放。
02.声网凭借低延迟、降噪、网络稳定、精准识别及智能打断等技术优势,以及与主流大模型的适配能力,成为Robopoet 的理想合作伙伴
Robopoet的创始团队年轻且高效,在与声网沟通后,双方迅速达成合作共识。一方面,声网与Robopoet对市场趋势有着相似的判断,均看好AI情感陪伴市场的巨大潜力;另一方面,声网在对话式AI领域的技术能力与Robopoet的需求高度契合。
在语音交互方面,低延迟是实现流畅体验的关键。当延迟达到3秒时,用户会明显感受到卡顿和迟缓,而声网的响应延迟中位数仅为650毫秒,这一数据已在中、美、欧、东南亚等主要城市经过实测验证。如此快速的反应速度能够与人类自然对话体验相仿,有效消除用户的等待焦虑感。
在降噪能力上,声网在3A算法(声学回声消除、自动增益控制、自动噪声抑制)和AI降噪技术方面均具备深厚积累。传统3A算法能够有效解决稳态噪声问题,例如持续的嗡嗡声或鼓掌声;而AI降噪技术则专注于处理瞬态噪声,如用户经过建筑工地时突然出现的钻地声等突发性噪声。这种降噪能力能够有效净化语音信号,提升交互质量。
在复杂网络环境下,声网的软件定义实时网(SD-RTN)展现了强大的稳定性。声网在全球建设了200多个数据中心,并通过智能路由和抗弱网算法,确保在地铁、地下车库等网络信号不佳的场景下,依然能够实现流畅的语音互动。即使在面临80%丢包率的情况下,用户与AI之间的交流也能保持稳定,即便断网3-5秒,对话依旧可以无缝衔接。
声网的“选择性注意力锁定”技术能够屏蔽95%的环境人声和噪声干扰,精准识别对话人声。在多人共用麦克风的场景下,该技术可以准确区分不同说话者的声音,并根据用户需求提取特定声音,将其他声音作为噪声进行降噪处理,从而提供更优质的语音交互体验。
此外,声网自研的“智能打断”技术能够模拟真人对话节奏,支持用户随时打断与AI的对话。该技术的打断响应时间低至340毫秒,真正实现了自然流畅的对话体验。与传统AI对话系统相比,声网的技术能够智能识别用户的意图,例如用户发出“嗯嗯”等声音时,系统不会误判为打断指令,从而更精准地模拟人与人之间的自然交流。
除了在智能语音技术方面的深厚积累外,声网还与全球几乎所有主流大模型厂商(如DeepSeek、ChatGPT等)完成了适配。这意味着Robopoet在未来可以根据自身需求自由切换不同的大模型,不受单一供应商的限制,从而更好地应对大模型快速迭代的市场环境。
03.声网通过端到端的软硬件解决方案,为Robopoet提供技术支持,使其能够专注于核心业务逻辑和情感模型的优化,共同推动Fuzzoo研发
声网为Robopoet提供了端到端的解决方案,涵盖软件和硬件的全方位支持。
在软件层面,声网提供了对话式AI 开发套件。其中,先进的语音活动检测(VAD)技术能够精准识别语音信号,有效降低背景噪音的干扰,从而确保语音识别的高准确率。实时语音合成功能实现了快速响应,让交互更加流畅自然。智能打断处理技术则赋予了设备灵活的对话能力,能够根据用户的表达实时调整,极大地提升了交互的适应性与流畅度,告别“机械式”应答,助力Fuzzoo实现更流畅、更迅速的交互体验。
在硬件层面,声网也为Robopoet提供了全面支持,涵盖芯片选型、功耗设计、震动马达等关键环节,确保硬件性能与软件功能的高度匹配。
在此合作模式下,Robopoet可以专注于自身业务的核心领域。例如,Fuzzoo的业务逻辑如何运行,玩偶之间如何进行社交互动,这些都是Robopoet 需要关注的重点。Fuzzoo的核心竞争力在于Robopoet自研的多模态情感模型(MEM),如何打磨和优化这一模型,也是Robopoet需要集中精力解决的问题。声网则通过其技术优势,为Robopoet提供坚实的底层支持,确保Fuzzoo在交互体验上的卓越表现。
04.Fuzzoo在MWC上成功发布,获得了市场的高度关注和认可
Robopoet于2025 年世界移动通信大会(MWC)上进行了Fuzzoo的路透。Fuzzoo能够时刻陪伴用户并倾听其需求,通过用户的语言、表情和行为感知情感变化,并做出相应的语言安慰、震动或表情变换等回应,目前内置超过200种表情变换。随着互动时间和次数的增加,Fuzzoo与用户之间会变得越来越熟悉,不仅能建立更深层次的情感联系,甚至还可以培养独特的性格。此外,Fuzzoo还会以独特视角记录与用户的日常互动,生成“日记”以提升亲密度。Fuzzoo还特别增加了NFC功能,宠物之间只需轻轻一碰即可成为好朋友,充分展现了其社交属性。Robopoet计划在2025年6月进行Fuzzoo的正式发布,并同时开启线上预售。
Robopoet联合创始人兼CTO潘雨楠表示,“声网的对话式AI技术赋予了下一代AI硬件和机器人实时感知、思考、反应和交流的能力。凭借超低延迟响应、智能打断、以及先进的语音处理能力,声网让人机互动变的更加自然流畅,并始终为互动体验的稳定性和可靠性保驾护航。”
当Agent在商业领域成功落地后,它的触角也从服务个体延伸到赋能城市,从商业效率延伸到公共福祉,其技术内涵也从情感计算升维至群体智能。本章节,我们重点分析Agent如何升级城市大脑,在复杂的公共治理中发挥价值。
在城市治理领域,Agent正通过角色智能体与多主体协同,深刻变革传统治理模式。这一变革的核心路径,体现在三个关键维度:Agent通过构建跨部门协同网络破解治理孤岛;通过实现从感知到行动的闭环推动治理模式从被动响应转向主动干预;以及通过培育开放生态奠定城市智能持续进化的长效机制。这些转变共同指向一个更加智能、韧性与可持续的城市未来。
Agent首先成为了城市智能连接器,有效破解了长期存在的治理碎片化难题。以某市的Agent规划为例,其计划建设的城市运行管理Agent平台并非简单整合数据,而是为城管、交通、应急等30余个部门创建了专属的Agent应用。当交通监控Agent发现主干道拥堵,它会自动协同交警Agent生成疏导方案,通知城管Agent排查周边状况,并同步引导公众出行服务Agent通过导航APP分流车辆。这种基于Agent的智能协同,将过去依赖人工协调、耗时数小时的流程压缩至分钟级响应,实现了跨政府部门的业务联动。
再比如,某市上线的城市级Agent,其设计理念并非简单的技术堆砌,而是对城市运行方式的系统性重构。它通过统一的AI服务门户,整合了政务、公共服务、生活服务和资讯服务等多个平台,旨在让市民只需一个入口就能便捷获取各类资源,初步解决了平台过多、操作繁琐的传统痛点。
在实现高效协同的基础上,Agent进一步驱动治理模式从被动响应向主动干预演进。某省部署的智慧水务风险预警Agent诠释了这一转变。该Agent不仅实时监测雨量、水位等数据,更能基于历史模型进行预测推演。在暴雨来临前,它即可预判内涝风险点,主动向排水部门下达预排指令,向环卫派发清理任务,并提前警示交警部门做好疏导准备。这种主动治理模式将城市安全防线大幅前移,实现了从事后补救到未病先治的转变。
最具深远意义的是,Agent正在成为培育城市智慧生态的基石。Agent正推动城市治理从封闭的系统建设,迈向开放、协同的生态系统培育。其核心价值在于,通过构建标准化、平台化的智能体服务框架,汇聚并激活多元社会主体的创造力,形成可持续的智慧治理共同体。
例如,某市在规划构建城市运行管理平台时,明确提出其城市运行管理中心将扮演 “数字生态的孵化器” 角色。它通过开放平台能力,旨在吸引和汇聚各类生态伙伴,共同推进更多AI应用场景的探索与实践。这种模式改变了以往仅由政府主导推动信息化项目的模式,转向了共同建设和创新的路径。同样,“数字赣州”超级AI Agent的理念也体现了这一趋势。其目标是以Agent为载体,推动政务、商业、生活场景的贯通,并通过发放算力券、开放API等,吸引更多开发者和企业参与平台建设,共同培育创新生态。
因此,智能体所促成的智慧生态,其本质是通过平台化服务赋能多元主体,形成政府、企业、高校、开发者乃至市民共同参与的治理创新格局,使得城市智慧能力能够像生命体一样自我生长、持续进化。
综上所述,Agent正通过连接、赋能到孕育的渐进路径,引领城市治理迈向新阶段。它使城市不仅变得更智能,更在协同治理、风险应对和生态共建方面展现出前所未有的韧性与活力,为未来城市的可持续发展奠定了坚实基础。
案例7: 从治理孤岛到安全生态,新智聚安以“角色智能+平台”建立城市安全治理新范式
01.治理孤岛:低效率、闭环难,传统燃气安全监管模式下的协同失灵
燃气监管部门承担着保障城市燃气安全的重要职责,然而当前燃气安全事故中用户侧安全问题最为突出,占比达六成。尤其终端商户侧是防范的重点对象,一旦发生事故极易造成群死群伤,安全治理形势严峻。
在这一背景下,传统的治理模式显得力不从心,暴露出系统性短板。最核心的问题在于协同机制的缺失,安全监管点多、面广、人力有限,政府、燃气企业及商户这三大责任主体之间存在信息壁垒,隐患发现被动、各方责任难压实、整改闭环慢,未形成有效治理合力。

作为监管方的政府部门,其有限的监管力量与庞大的商户数量形成巨大反差,难以实现高频次、全覆盖的有效监管。而对于执行安检任务的燃气企业而言,其排查工作多依赖于员工个人经验,缺乏数据驱动的科学指引,致使安检质量难以统一把控,发现隐患后的整改追踪环节也容易形成管理黑洞。此外,作为风险源头的终端商户,普遍存在安全意识薄弱的问题,缺乏参与安全自查的内在动力,成为安全监管中最薄弱的一环。
某市燃气监管部门面对下辖上万家餐饮商户,政府和燃气企业检查人员疲于奔命。政府人员人均要负责几十数百家餐厅,液化气企业跟着气瓶跑,管道气企业每月上门一次已是极限。隐患查不胜查,安全检查存在一定的空窗期和盲区。此外,还面临整改黑洞困境。比如发现一个软管穿墙的隐患,从告知商户和燃气企业,再安排整改到最后复查,一个隐患从发现到整改,平均闭环时间可能长达4-5周甚至更久。很多小隐患就可能在这个漫长的流程中被遗忘,加大了风险。
这些痛点相互交织,该市亟需一种能够打通壁垒、激发各方合力的全新解决方案。
02.破局之道:安全专业能力平台为基,实现懂业务AI agent精准匹配
面对商户燃气安全治理的复杂挑战,某市燃气监管部门在选型过程中,其核心诉求已超越单一的技术功能,转而寻求一种能从根本上重构协同关系的系统性能力。正是基于此,新智聚安作为安全专业能力平台,与其所秉持的“智造、智选、智用”方法论,成为赢得信任的关键。
在智造层面,新智聚安构建了独特的产智共创、能力共建模式,打造了行业领先的“安全大模型”和“城市安全能力库”。该模式深度融合产业实践、专家经验与多模态AI技术,将最优产业实践、海量安全行业数据、资深安全专家经验、知识沉淀,通过平台转化为守护城市安全的“智能基因”。
在安全大模型打造过程中,通过“产业人定义标准、数智人优化精度”的协同循环,产业专家负责梳理业务场景、定义问题与输出标准,确保AI对齐行业刚需。而数智专家则专注于将产业需求转化为精准的结构化提示词,并通过持续反馈优化提示词模板。同时采用大小模型结合的策略,小模型发挥其在感知层面的特长,大模型则发挥认知层面的优势,二者协同实现识别准确率的显著提升以及训练成本的下降。在“城市安全能力库”构建过程中,平台以开放生态形成能力共建。平台连接政府、企业、用户安全需求,行业专家可以通过经验沉淀、知识共享、能力调用等方式共同生产智能能力。
这种产智互促、能力共建的模式,不仅生成了覆盖安全风险辨识、计算、处置的能力库及智能应用,更确保了智能能力在真实产业场景中精准应用与闭环。

在智选层面,平台通过安全大模型深度解析该市政企民协同共治的复杂意图,并基于安全大模型构建的安全能力库,进行能力匹配与方案组合优选。最终构建出以“燃气安全监管码”为抓手的最佳方案组合,通过扫码共查,联动燃气安全各主体,形成协同治理合力。
针对该市燃气安全隐患排查的即时性和高精度需求,新智聚安重点遴选了“AI秒拍识别隐患”这一关键智能能力作为解决方案的核心组件。该能力同样依托大小模型结合的策略,小模型专注于精准感知和捕获图像中的细微目标(如熄火保护装置等);大模型则负责对复杂场景进行逻辑推理和上下文判断,确定隐患属性,提供识别广度。值得一提的是,此次项目启动专家飞轮模式,针对AI模型无法识别/识别错误数据自动流转到平台触达产业专家,专家收到推送后可根据操作指引去调整识别结果,辅助进行识别能力优化。这一智选过程确保了解决方案并非僵化产品的堆砌,而是基于对客户需求的深度洞察,从庞大能力库中精准匹配并优化组合出的最佳实践。
在智用层面,平台确保打造的方案组合能够被各方角色轻松调用,实现价值闭环。新智聚安安全专业能力平台,通过智选锁定最优解,通过智用实现价值,成功将已有的行业 know-how 借由大模型转化为真正的智能生产力,在该市燃气监管场景中真正落地。而该市在智用过程中产生的新数据与反馈,又反哺新一轮的智造,形成一个平台进化的良性飞轮。
03.实践成效:一码共查,多方主动,角色智能助力重构协同关系
某市燃气监管部门在引入新智聚安的解决方案后,通过以燃气安全监管码为统一入口的协同机制,有效破解了长期存在的治理孤岛难题。这一实践的核心在于,通过赋予不同参与方专属的智能能力,实现了政府、燃气企业、商户及公众的高效联动,从而将传统被动响应的管理模式转变为主动预防、协同共治的新范式。

在政府监管侧,管理部门通过平台提供的智能监管中枢,能够实时掌握全域隐患清单与整改进度,并基于数据分析对高风险商户进行精准督导。系统自动生成的区域风险态势报表,为决策提供了高效辅助,使有限的人力资源得以聚焦于关键环节,显著提升了监管的精准性与前瞻性。

对于燃气企业而言,其安检人员在使用内置标准化检查表与行业知识库的智能助手后,有效避免了现场检查中的漏检与误判,同时系统对隐患整改环节的全程追踪,确保了企业安检质量的可控与闭环管理效率的提升。

而在商户端,简单的扫码自查流程配合AI拍摄指引与自动隐患识别,极大降低了商户的参与门槛,使其从被动的管理对象转变为主动的风险防范者,有效激活了用户端的自查动力,形成“要我安全”到“我要安全”的行动转变。

此外,公众通过扫码参与的监督机制,进一步拓宽了隐患发现渠道,形成了社会化的监督网络。
这些角色智能体被有机串联,实现了隐患从发现、推送到核验、整改的全链条智能调度与闭环管理。该方案实现多方共赢,帮助政府在有限人力下实现了精准高效的监管,也为燃气企业提升了安检效率,更是有效调动了商户自查的积极性,完美契合各方核心诉求,让安全履责轻松高效。
整个系统的运作表明,其价值不仅体现在各方工作效率的显著提升,更重要的是构建了一种责任清晰、信息共享的协同治理新机制。而这一机制在运行中持续产生的数据反馈,又为后续的风险预警与策略优化提供了坚实依据,推动整体治理能力进入持续进化、越用越智能的良性循环。
04.行业示范:可度量的能力成果定义Agent价值,从效率倍增到城市安全新生态
新智聚安 AI Agent 解决方案在该市燃气安全治理中的成功实践,其价值已远超项目本身,为当前 AI Agent 行业的发展路径提供了一个重要的范本。
当前,AI Agent 焦点正从追求技术精进转向深耕业务理解,核心在于能否真正解决复杂场景下的实际问题。本案例表明,基于对燃气安全这一垂直领域的深度洞察,将产业知识转化为实用智能体,切实能够实现效能的显著提升。
本案例中,基于 AI 的智能识别与流程优化,政府侧的监管效率实现了预期百倍级的提速,而燃气企业的现场检查效率有望提升约30倍。更重要的是,隐患从发现到整改确认的全流程闭环时间,从过去漫长的4-5周有望被压缩至短短几天,效率提升约7倍。项目在首周试运行期间即发现超过216条隐患线索并完成125条核验的实践数据,便是其高效性的有力证明。
以上数据,也印证了行业的一个关键趋势,AI Agent 价值衡量标准,正从技术参数转向业务成果的可度量性。通过产智共创飞轮模式实现产业知识与AI的深度融合,借助平台沉淀实现 Agent 能力创新输出,最终将安全治理从成本中心转化为城市韧性的核心竞争力,构建起“产业为核、数智赋能、多方共益”的全新协同体系,形成可量化、可复制的行业通用范本。
展望未来,新智聚安的安全专业能力平台,为构建更广阔的安全智能生态奠定了坚实基础。随着更多产业专家、技术伙伴和客户的持续汇聚与共创,平台有望像搭积木一样,快速组合生成针对不同细分场景的专业 Agent。这种生态化发展模式,不仅能够持续优化燃气安全本身,更有潜力将经过验证的 Agent 能力低成本、高效率地复用到城市安全的其他关键领域,最终推动整个公共安全治理体系向更智能、更韧性的方向演进。
在AI技术浪潮中,Agent正经历着从辅助工具到核心驱动的深刻演变,其未来发展将紧密围绕技术深度融合、战略前瞻布局和价值范式重构三大方向展开,最终推动社会向规模化、智能化的协同治理模式演进。
技术融合深化将体现在多模态交互、边缘计算与集群协作的协同发展。一方面,AI Agent将更紧密地集成视觉、语音等多模态大模型,实现对复杂环境信息的精准感知与认知,从而提供拟人化的交互体验。另一方面,随着计算需求从云端向边缘扩散,Agent将深度结合边缘计算技术,在终端设备上实现低功耗、高响应的本地化智能,这不仅减轻了对云端算力的依赖,也更好地满足了数据隐私和实时处理的需求。此外,单一Agent的能力将演进为多Agent的群体智能,通过标准化的互操作协议,多个具备专业技能的Agent能够自主协同,以团队形式完成复杂的跨领域任务,这将极大拓展AI系统的应用边界和处理能力。
面对技术趋势,企业的战略布局需聚焦于数据基础与流程重构。企业应优先投资于构建高质量、高一致性的数据底座,这是训练可靠Agent的前提。
同时,企业需重新设计和优化内部业务流程,使其能够适应Agent的任务承接与自主执行模式。例如通过引入AI BPO的按结果付费模式,将关注点从工具交付转向价值交付。
在生态构建上,企业可采取深耕垂直场景的策略,在金融、医疗、制造等特定领域深度整合行业知识,打造难以复制的竞争壁垒,而非盲目追求通用型Agent。
最终,Agent价值将从工具层面的效率提升,升华至生态系统层面的业务重构与社会治理模式创新。Agent将不再是被动执行指令的工具,而是进化为能够感知环境、自主决策、协同运作的生态大脑。这将驱动企业打破部门墙,基于数据流和智能决策重组业务链条,从根本上升级运营模式。在社会层面,Agent通过连接政府、企业与公众,构建起多方协同的智能治理网络,通过对城市运行、公共服务等领域的全面赋能,最终推动社会向更加高效、精准和人性化的智能共治迈进,释放巨大的社会与经济价值。
>>>查看更多:股市要闻